Integrated Airlines Network Dashboard
Product Designer
May 2025 - Aug 2025
Project Manager
Operational Research Scientist
Design Strategist
Airline Network
Operational Research
Data Visualization

Design Impact
I designed end-to-end UI design for the Network Viewer across five operational networks Crew , Passenger , Aircraft, Maintenance and Groundops.
This case study is about the contribution to data visualization design system for Southwest Airlines.
The What?
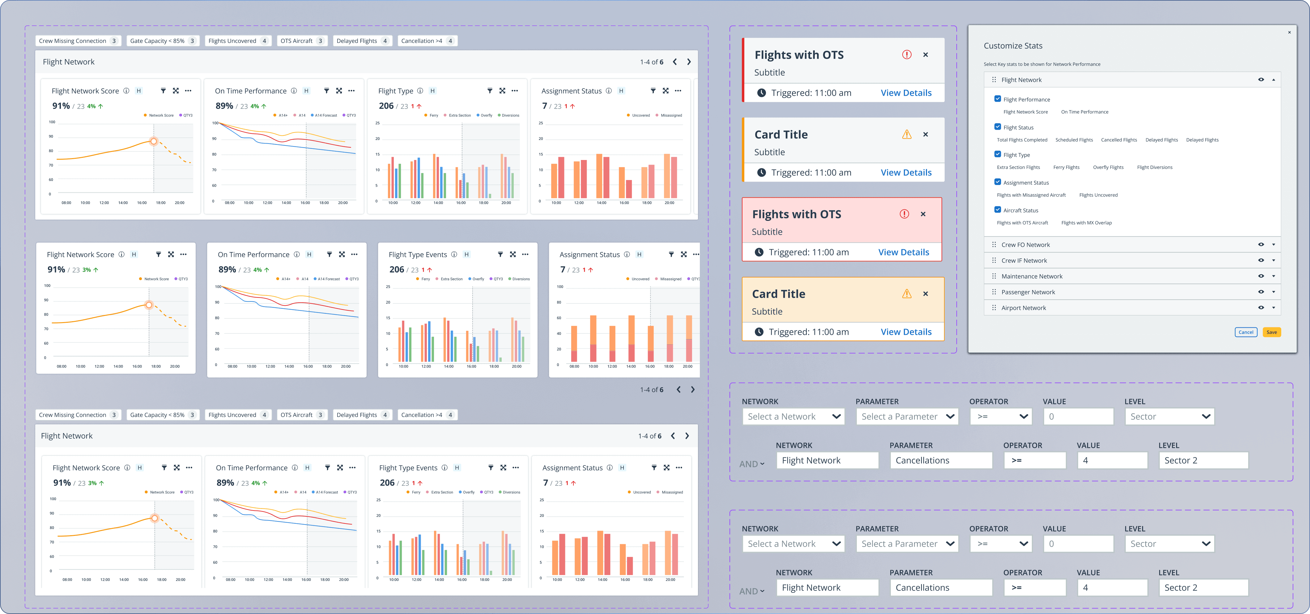
Intergrated Network Dashboard
Network Viewr is a shared view of airline as a connected system: Crew Pairings, Passenger Rebooking, Aircraft Assignment, Station Capacity and Maintenance

The Why?
Cascading disruption in a coupled network

When your flight is delayed or canceled, you receive a notification saying you’ll be rebooked shortly. There’s a brief window before the system assigns you a new flight. During that time, you can choose to wait, rebook yourself, or abandon the airline entirely.
A crew may be approaching duty limits. A gate could already be over capacity at the next station. A single delay, cancel can quietly ripple across the entire network.
This is the reality airline teams operate in every day: many small decisions, tightly coupled, with very little time to act.
Business Context
Why it mattered to the Stakeholders
Different stakeholders primarily looked for real-time network health, Clarity on what's at risk and the downstream visibility.

I conducted stakeholder interviews to the actual decisions that role made, got a look into the tools they were using and what marker they were looking at.

From there, I brought insights back into synthesis with the design team. Affinity mapping. Flowdiagramming. Explicitly surfacing the tensions between what different roles needed and what the system could actually support.
ROLE
Primary COncern
What they would Want to Know
Network Director
Strategic intervention
Network Level On-time Performance
Crew Planner
Legality & coverage
Crew duty limits and Crew recovery
Customer Ops
Passenger rebooking
Passenger Impact severity
SODs
Real time gate utilization
Unassigned and Overloaded gates
Tech Ops
Labor hrs/ Work Maintenance
Deferred vs completed work maintenance packages (MEL)
North Star
Shared View
An integrated view of the airline as one connected system while still allowing role-
specific depth. Not another dashboard. A redesign of how operational data is structured,
encoded, and surfaced.
Data needs to be mapped differently depending on the question being asked.
The How?
Mapping data in space vs time

This was the central realization and the one that challenged the team's early instinct to solveeverything with a geographic network map. The team's direction felt right. Airlines are spatial. Routes connect airports. A map seemed natural.

Design Contribution
Solving the data table problem for operational contexts
Desktop tables in airline operations tools have long rows, spacious columns, and the assumption that the user has time to scan. That assumption breaks during a disruption. A dispatcher managing 14 simultaneous events doesn't read a table. They scan for the highest urgency item, act, and move to the next.


Outcome
Building for developement
4 months. UI design ownership across 4 operational dashboards. 5 reusable components contributed to Optym's design system. Work recognized by Southwest Airlines leadership and moving toward implementation as part of Network AI.
200
+
Workflows and operational network use cases
50
%+
Visibility increase
Successful
Recognized by southwest leadership
50
+
Reusable Chart and Graph Components
Reflection
What I took away from this
Designing with complexity, When you abstract away complexity before you understand it, you break the mental model the user already has. he right sequence is: understand the full complexity first, then design a surface that only reveals what each role needs for their specific decision.
